Big data-driven solutions offer your enterprise a holistic perspective on security management, safeguarding your business and effectively preventing threat proliferation.
Ansen’s SOC conducts statistical assessments and evaluations of your enterprise's security situation by swiftly processing vast quantities of logs. It performs in-depth investigations into potential security risks based on the contextual relationships within log data. This solution assists enterprises in gaining control over their overall security posture, effectively preventing threats from spreading within enterprises.
Advantage Capability
Efficient Log Search Capabilities
Ansen SOC offers a highly available human-machine interactive interface that allows you to effortlessly retrieve logs and perform contextual correlation analysis through user-friendly page operations. Additionally, Ansen SOC utilizes Clickhouse, a big data storage framework, to enhance log retrieval efficiency significantly. This efficient system helps save valuable time in your risk analysis process.
Advantage Capability
Efficient Log Search Capabilities
Ansen SOC offers a highly available human-machine interactive interface that allows you to effortlessly retrieve logs and perform contextual correlation analysis through user-friendly page operations. Additionally, Ansen SOC utilizes Clickhouse, a big data storage framework, to enhance log retrieval efficiency significantly. This efficient system helps save valuable time in your risk analysis process.
Advantage Capability
Closed-Loop Event Handling Logic
Ansen SOC offers a robust set of event handling functions, allowing you to customize the workflow for security events and swiftly triage security incidents for further investigation. Ansen SOC can assist you in efficiently managing and responding to security incidents, as well as coordinating your security team's efforts.
Advantage Capability
Closed-Loop Event Handling Logic
Ansen SOC offers a robust set of event handling functions, allowing you to customize the workflow for security events and swiftly triage security incidents for further investigation. Ansen SOC can assist you in efficiently managing and responding to security incidents, as well as coordinating your security team's efforts.
Advantage Capability
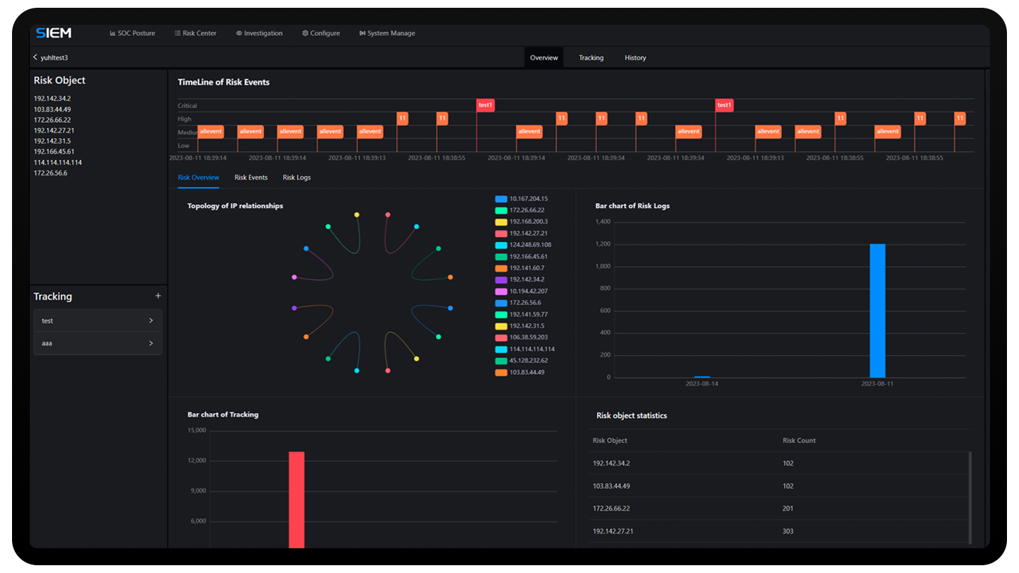
Comprehensive Visual Risk Data Statistics
By breaking down data silos among security devices, and conducting frequent statistical analysis of security data, Ansen SOC provides complete visibility into your enterprise network space's security. This helps you rapidly gain insights into the security posture of your network space and efficiently manage your security team.
Advantage Capability
Comprehensive Visual Risk Data Statistics
By breaking down data silos among security devices, and conducting frequent statistical analysis of security data, Ansen SOC provides complete visibility into your enterprise network space's security. This helps you rapidly gain insights into the security posture of your network space and efficiently manage your security team.
Advantage Capability
Deep Risk Event Mining
Ansen SOC offers powerful capabilities for mining risk events, aiding in the discovery of potential risks by conducting correlated analysis between risk events and risk logs. Its focus is on providing high-fidelity alerts to enhance your security analysis focus and reduce the data flood caused by vast volumes of logs.
Advantage Capability
Deep Risk Event Mining
Ansen SOC offers powerful capabilities for mining risk events, aiding in the discovery of potential risks by conducting correlated analysis between risk events and risk logs. Its focus is on providing high-fidelity alerts to enhance your security analysis focus and reduce the data flood caused by vast volumes of logs.
Foundational Capability
Device Management
Log Parsing: Provides log parsing functionality accessible through the WebUI, allowing for the quick creation of customized parsing rules to efficiently parse raw logs.
Log Aggregation: Offers risk event generation rules for log aggregation, prioritizing high-fidelity risk events.
Threat Hunting: Empowers users with powerful search and statistics capabilities for risk logs, facilitating in-depth threat discovery based on log context.
Risk Investigation: Provides a closed domain for the joint handling of risk events and risk logs, serving as a collaborative platform for coordinated response.
Ticket Dispatch: Offers customized event handling workflows compliant with security standards, facilitating efficient security team management.
Security Reports: Provides customized security report templates for generating and exporting security data reports.
Situational Dashboard: Offers a situational awareness dashboard for swiftly grasping security trends within the network space.
Foundational Capability
Device Management
Log Parsing: Provides log parsing functionality accessible through the WebUI, allowing for the quick creation of customized parsing rules to efficiently parse raw logs.
Log Aggregation: Offers risk event generation rules for log aggregation, prioritizing high-fidelity risk events.
Threat Hunting: Empowers users with powerful search and statistics capabilities for risk logs, facilitating in-depth threat discovery based on log context.
Risk Investigation: Provides a closed domain for the joint handling of risk events and risk logs, serving as a collaborative platform for coordinated response.
Ticket Dispatch: Offers customized event handling workflows compliant with security standards, facilitating efficient security team management.
Security Reports: Provides customized security report templates for generating and exporting security data reports.
Situational Dashboard: Offers a situational awareness dashboard for swiftly grasping security trends within the network space.
Foundational Capability
Device Management
Log Parsing: Provides log parsing functionality accessible through the WebUI, allowing for the quick creation of customized parsing rules to efficiently parse raw logs.
Log Aggregation: Offers risk event generation rules for log aggregation, prioritizing high-fidelity risk events.
Threat Hunting: Empowers users with powerful search and statistics capabilities for risk logs, facilitating in-depth threat discovery based on log context.
Risk Investigation: Provides a closed domain for the joint handling of risk events and risk logs, serving as a collaborative platform for coordinated response.
Ticket Dispatch: Offers customized event handling workflows compliant with security standards, facilitating efficient security team management.
Security Reports: Provides customized security report templates for generating and exporting security data reports.
Situational Dashboard: Offers a situational awareness dashboard for swiftly grasping security trends within the network space.
What SOC can benefit you
Eliminate the Isolated Data Island phenomenon and centralize all your security data.
Mining potential risks, identifying critical risks and detecting threats before they become major incidents.
Closed-loop security disposal reduces security response time and prevents threat diffusion.
What SOC can benefit you
Eliminate the Isolated Data Island phenomenon and centralize all your security data.
Mining potential risks, identifying critical risks and detecting threats before they become major incidents.
Closed-loop security disposal reduces security response time and prevents threat diffusion.
Security Operations Center
Effectively ensuring that customer core business is not interrupted and core data is not stolen.
Start Trial
Fill in your contact information.
We will contact you as soon as possible.