الحلول المعتمدة على البيانات الضخمة تقدم لمؤسستك نظرة شاملة على إدارة الأمان، مما يحمي عملك ويمنع انتشار التهديدات بفعالية.
يقوم مركز عمليات الأمن (SOC) من Ansen بإجراء تقييمات إحصائية وتقييمات للوضع الأمني لمؤسستك عن طريق معالجة كميات كبيرة من السجلات بسرعة. يقوم بإجراء تحقيقات متعمقة في المخاطر الأمنية المحتملة بناءً على العلاقات السياقية داخل بيانات السجلات. تساعد هذه الحلول المؤسسات على السيطرة على وضعها الأمني العام، مما يمنع التهديدات من الانتشار داخل المؤسسات بفعالية.
قدرة متميزة
قدرات بحث فعالة في السجلات
يقدم مركز عمليات الأمن (SOC) من Ansen واجهة تفاعلية بين الإنسان والآلة عالية التوافر تتيح لك استرجاع السجلات بسهولة وإجراء تحليل ترابط سياقي من خلال عمليات صفحات سهلة الاستخدام. بالإضافة إلى ذلك، يستخدم مركز عمليات الأمن (SOC) من Ansen إطار تخزين البيانات الضخمة Clickhouse لتعزيز كفاءة استرجاع السجلات بشكل كبير. يساعد هذا النظام الفعال في توفير الوقت الثمين في عملية تحليل المخاطر الخاصة بك.
قدرة متميزة
قدرات بحث فعالة في السجلات
يقدم مركز عمليات الأمن (SOC) من Ansen واجهة تفاعلية بين الإنسان والآلة عالية التوافر تتيح لك استرجاع السجلات بسهولة وإجراء تحليل ترابط سياقي من خلال عمليات صفحات سهلة الاستخدام. بالإضافة إلى ذلك، يستخدم مركز عمليات الأمن (SOC) من Ansen إطار تخزين البيانات الضخمة Clickhouse لتعزيز كفاءة استرجاع السجلات بشكل كبير. يساعد هذا النظام الفعال في توفير الوقت الثمين في عملية تحليل المخاطر الخاصة بك.
قدرة متميزة
منطق معالجة الأحداث بنظام الحلقة المغلقة
يقدم مركز عمليات الأمن (SOC) من Ansen مجموعة قوية من وظائف معالجة الأحداث، مما يتيح لك تخصيص سير العمل للأحداث الأمنية وفرز الحوادث الأمنية بسرعة لمزيد من التحقيق. يمكن لمركز عمليات الأمن (SOC) من Ansen مساعدتك في إدارة الحوادث الأمنية والاستجابة لها بكفاءة، بالإضافة إلى تنسيق جهود فريق الأمان الخاص بك.
قدرة متميزة
منطق معالجة الأحداث بنظام الحلقة المغلقة
يقدم مركز عمليات الأمن (SOC) من Ansen مجموعة قوية من وظائف معالجة الأحداث، مما يتيح لك تخصيص سير العمل للأحداث الأمنية وفرز الحوادث الأمنية بسرعة لمزيد من التحقيق. يمكن لمركز عمليات الأمن (SOC) من Ansen مساعدتك في إدارة الحوادث الأمنية والاستجابة لها بكفاءة، بالإضافة إلى تنسيق جهود فريق الأمان الخاص بك.
قدرة متميزة
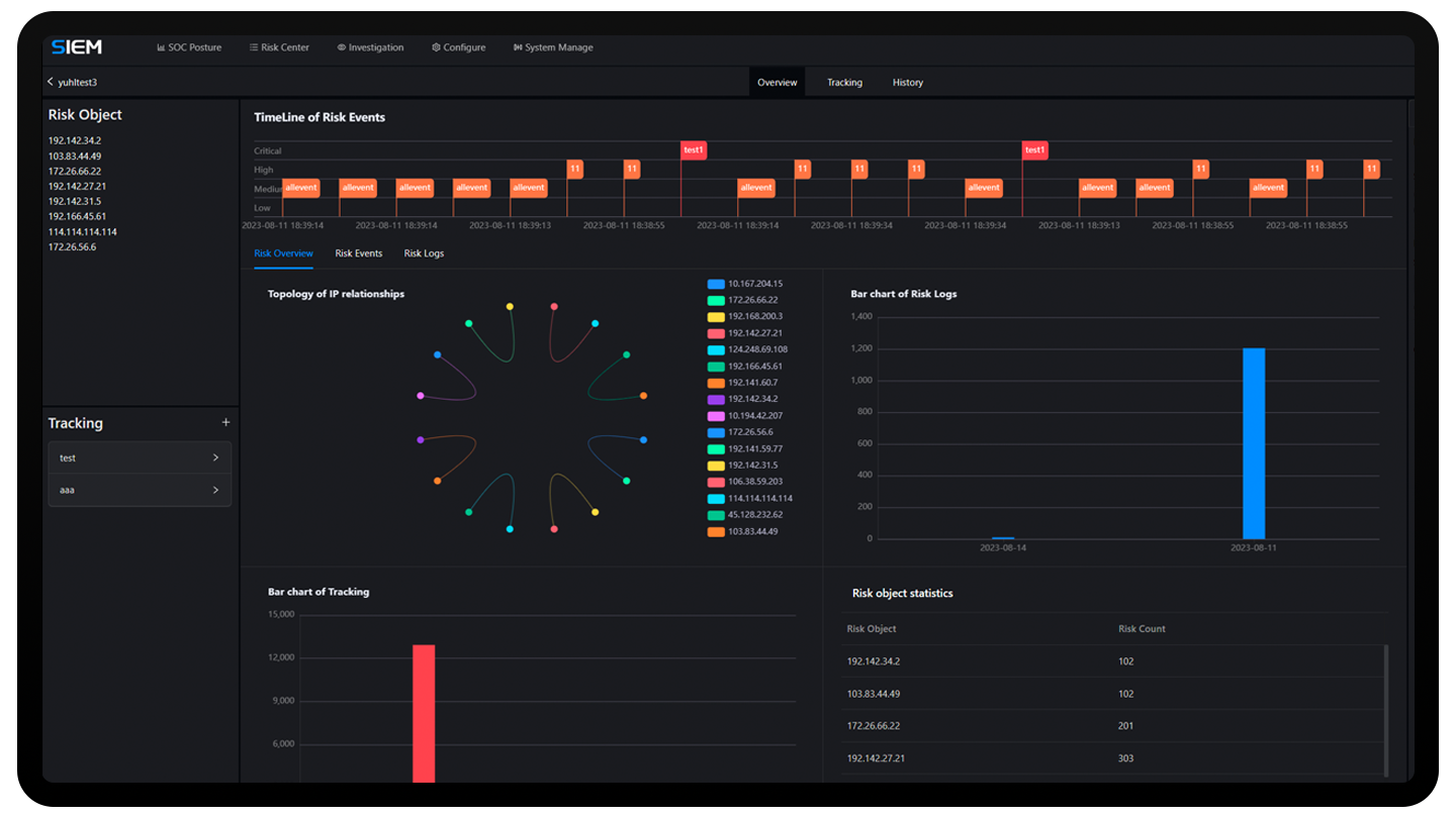
إحصاءات بيانات المخاطر البصرية الشاملة
من خلال كسر الحواجز بين الأجهزة الأمنية وإجراء تحليل إحصائي متكرر للبيانات الأمنية، يوفر مركز عمليات الأمن (SOC) من Ansen رؤية كاملة لأمان مساحة شبكتك المؤسسية. يساعدك ذلك في الحصول على رؤى سريعة حول وضع الأمان في مساحة شبكتك وإدارة فريق الأمان الخاص بك بكفاءة.
قدرة متميزة
إحصاءات بيانات المخاطر البصرية الشاملة
من خلال كسر الحواجز بين الأجهزة الأمنية وإجراء تحليل إحصائي متكرر للبيانات الأمنية، يوفر مركز عمليات الأمن (SOC) من Ansen رؤية كاملة لأمان مساحة شبكتك المؤسسية. يساعدك ذلك في الحصول على رؤى سريعة حول وضع الأمان في مساحة شبكتك وإدارة فريق الأمان الخاص بك بكفاءة.
قدرة متميزة
تحليل متعمق لأحداث المخاطر
يقدم مركز عمليات الأمن (SOC) من Ansen قدرات قوية للتنقيب في أحداث المخاطر، مما يساعد في اكتشاف المخاطر المحتملة من خلال إجراء تحليل ترابطي بين أحداث المخاطر وسجلات المخاطر. يركز على توفير تنبيهات عالية المصداقية لتعزيز تركيزك على تحليل الأمان وتقليل الفيضانات البياناتية الناتجة عن كميات كبيرة من السجلات.
قدرة متميزة
تحليل متعمق لأحداث المخاطر
يقدم مركز عمليات الأمن (SOC) من Ansen قدرات قوية للتنقيب في أحداث المخاطر، مما يساعد في اكتشاف المخاطر المحتملة من خلال إجراء تحليل ترابطي بين أحداث المخاطر وسجلات المخاطر. يركز على توفير تنبيهات عالية المصداقية لتعزيز تركيزك على تحليل الأمان وتقليل الفيضانات البياناتية الناتجة عن كميات كبيرة من السجلات.
القدرة الأساسية
إدارة الأجهزة
تحليل السجلات: يوفر وظائف تحليل السجلات عبر واجهة المستخدم الويب (WebUI)، مما يتيح إنشاء قواعد تحليل مخصصة بسرعة لتحليل السجلات الخام بكفاءة.
تجميع السجلات: يقدم قواعد توليد أحداث المخاطر لتجميع السجلات، مع إعطاء الأولوية لأحداث المخاطر العالية المصداقية.
الكشف الاستباقي عن التهديدات: يمنح المستخدمين قدرات بحث وإحصاء قوية لسجلات المخاطر، مما يسهل اكتشاف التهديدات بعمق استنادًا إلى سياق السجلات
التحقيق في المخاطر: يوفر نطاقًا مغلقًا لمعالجة مشتركة لأحداث المخاطر وسجلات المخاطر، مما يخدم كمنصة تعاونية للاستجابة المنسقة.
إدارة التذاكر: يقدم سير عمل مخصص لمعالجة الأحداث متوافق مع معايير الأمان، مما يسهل إدارة فريق الأمان بكفاءة.
تقارير الأمان: يوفر قوالب تقارير أمان مخصصة لإنشاء وتصدير تقارير بيانات الأمان.
لوحة مراقبة الوضع الأمني: أداة تقدم رؤية شاملة وسريعة لاتجاهات الأمن داخل الشبكة، لتمكينك من اتخاذ القرارات بسرعة وفعالية.
القدرة الأساسية
إدارة الأجهزة
تحليل السجلات: يوفر وظائف تحليل السجلات عبر واجهة المستخدم الويب (WebUI)، مما يتيح إنشاء قواعد تحليل مخصصة بسرعة لتحليل السجلات الخام بكفاءة.
تجميع السجلات: يقدم قواعد توليد أحداث المخاطر لتجميع السجلات، مع إعطاء الأولوية لأحداث المخاطر العالية المصداقية.
الكشف الاستباقي عن التهديدات: يمنح المستخدمين قدرات بحث وإحصاء قوية لسجلات المخاطر، مما يسهل اكتشاف التهديدات بعمق استنادًا إلى سياق السجلات
التحقيق في المخاطر: يوفر نطاقًا مغلقًا لمعالجة مشتركة لأحداث المخاطر وسجلات المخاطر، مما يخدم كمنصة تعاونية للاستجابة المنسقة.
إدارة التذاكر: يقدم سير عمل مخصص لمعالجة الأحداث متوافق مع معايير الأمان، مما يسهل إدارة فريق الأمان بكفاءة.
تقارير الأمان: يوفر قوالب تقارير أمان مخصصة لإنشاء وتصدير تقارير بيانات الأمان.
لوحة مراقبة الوضع الأمني: أداة تقدم رؤية شاملة وسريعة لاتجاهات الأمن داخل الشبكة، لتمكينك من اتخاذ القرارات بسرعة وفعالية.
القدرة الأساسية
إدارة الأجهزة
تحليل السجلات: يوفر وظائف تحليل السجلات عبر واجهة المستخدم الويب (WebUI)، مما يتيح إنشاء قواعد تحليل مخصصة بسرعة لتحليل السجلات الخام بكفاءة.
تجميع السجلات: يقدم قواعد توليد أحداث المخاطر لتجميع السجلات، مع إعطاء الأولوية لأحداث المخاطر العالية المصداقية.
الكشف الاستباقي عن التهديدات: يمنح المستخدمين قدرات بحث وإحصاء قوية لسجلات المخاطر، مما يسهل اكتشاف التهديدات بعمق استنادًا إلى سياق السجلات
التحقيق في المخاطر: يوفر نطاقًا مغلقًا لمعالجة مشتركة لأحداث المخاطر وسجلات المخاطر، مما يخدم كمنصة تعاونية للاستجابة المنسقة.
إدارة التذاكر: يقدم سير عمل مخصص لمعالجة الأحداث متوافق مع معايير الأمان، مما يسهل إدارة فريق الأمان بكفاءة.
تقارير الأمان: يوفر قوالب تقارير أمان مخصصة لإنشاء وتصدير تقارير بيانات الأمان.
لوحة مراقبة الوضع الأمني: أداة تقدم رؤية شاملة وسريعة لاتجاهات الأمن داخل الشبكة، لتمكينك من اتخاذ القرارات بسرعة وفعالية.
كيف يمكن أن يفيدك مركز عمليات الأمن
التخلص من التهديدات ضمن حلقة مغلقة يقلل من وقت الاستجابة الأمنية ويمنع انتشار التهديدات.
تنقيب المخاطر المحتملة، وتحديد المخاطر الحرجة واكتشاف التهديدات قبل أن تصبح حوادث كبيرة.
تخلّص من مشكلة تشتّت البيانات المعزولة وتوحّد كل بياناتك الأمنية في مكان واحد.
كيف يمكن أن يفيدك مركز عمليات الأمن
تخلّص من مشكلة تشتّت البيانات المعزولة وتوحّد كل بياناتك الأمنية في مكان واحد.
تنقيب المخاطر المحتملة، وتحديد المخاطر الحرجة واكتشاف التهديدات قبل أن تصبح حوادث كبيرة.
التخلص من التهديدات ضمن حلقة مغلقة يقلل من وقت الاستجابة الأمنية ويمنع انتشار التهديدات.
مركز عمليات الأمن
يضمن بفعالية عدم انقطاع الأعمال الأساسية للعملاء وعدم سرقة البيانات الأساسية.
ابدأ التجربة
املأ معلومات الاتصال الخاصة بك.
سنتواصل معك في أقرب وقت ممكن.